Advanced offshore development, AI-driven systems, enterprise automation and next-generation IT solutions.
Visit Prostyle →
Global software development company under Japanese leadership delivering AI, IoT, Enterprise, Cloud and Robotics solutions.
Hybrid professionals combining caregiving and ICT skills for next-gen digital healthcare support.
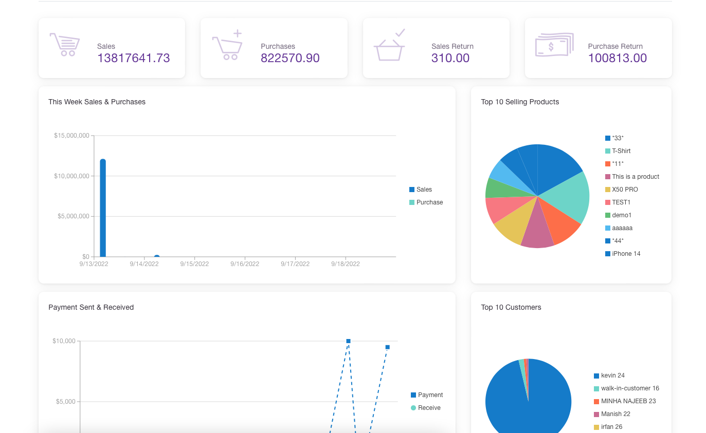
Point of Sale with full inventory and reporting.
Enterprise LMS for institutions and training.
Applicant tracking and recruitment automation.
Project tracking and workforce management.
Helping Businesses for Sustainable Growth through innovation, offshore engineering excellence, and advanced digital ecosystems.